快速开始

1 Prometheus

  1. https://prometheus.io/download/找到最新版本的Prometheus Sevrer软件包:
1
2
3
4
5
export VERSION=2.4.3
curl -LO https://github.com/prometheus/prometheus/releases/download/v$VERSION/prometheus-$VERSION.darwin-amd64.tar.gz

tar -xzf prometheus-${VERSION}.darwin-amd64.tar.gz
cd prometheus-${VERSION}.darwin-amd64

Promtheus作为一个时间序列数据库,其采集的数据会以文件的形式存储在本地中,默认的存储路径为data/ .用户也可以通过参数–storage.tsdb.path=”data/“修改本地数据存储的路径。启动命令如下

1
./prometheus
  1. mac brew 安装
1
2
3
4
5
6
7
8
 9828  brew install prometheus
9829 brew install grafana
9842 brew install homebrew/services
9868 brew install node_exporter

9860 brew services start prometheus
9869 brew services start node_exporter
9888 brew services start grafana
  1. docker 安装
1
docker run -p 9090:9090 -v /etc/prometheus/prometheus.yml:/etc/prometheus/prometheus.yml prom/prometheus
  1. 查看控制面。通过http://localhost:9090访问Prometheus的UI界面

2 配置文件

1
2
3
4
5
6
7
8
9
10
11
12
13
14
15
16
17
18
19
20
21
22
23
24
25
26
27
28
29
# my global config
global:
scrape_interval: 15s # Set the scrape interval to every 15 seconds. Default is every 1 minute.
evaluation_interval: 15s # Evaluate rules every 15 seconds. The default is every 1 minute.
# scrape_timeout is set to the global default (10s).

# Alertmanager configuration
alerting:
alertmanagers:
- static_configs:
- targets:
# - alertmanager:9093

# Load rules once and periodically evaluate them according to the global 'evaluation_interval'.
rule_files:
# - "first_rules.yml"
# - "second_rules.yml"

# A scrape configuration containing exactly one endpoint to scrape:
# Here it's Prometheus itself.
scrape_configs:
# The job name is added as a label `job=<job_name>` to any timeseries scraped from this config.
- job_name: 'prometheus'

# metrics_path defaults to '/metrics'
# scheme defaults to 'http'.

static_configs:
- targets: ['localhost:9090']

3 NodeExporter

  1. 安装。可以从https://prometheus.io/download/获取最新的node exporter版本的二进制包。
1
2
3
4
5
curl -OL https://github.com/prometheus/node_exporter/releases/download/v0.15.2/node_exporter-0.15.2.darwin-amd64.tar.gz

cd node_exporter-0.15.2.darwin-amd64
cp node_exporter-0.15.2.darwin-amd64/node_exporter /usr/local/bin/
node_exporter
  1. 访问http://localhost:9100/
1
2
3
4
5
6
7
8
9
10
node_boot_time:系统启动时间
node_cpu:系统CPU使用量
nodedisk*:磁盘IO
nodefilesystem*:文件系统用量
node_load1:系统负载
nodememeory*:内存使用量
nodenetwork*:网络带宽
node_time:当前系统时间
go_*:node exporter中go相关指标
process_*:node exporter自身进程相关运行指标
  1. 修改配置文件,并重启prometheus
1
2
3
4
5
6
7
8
scrape_configs:
- job_name: 'prometheus'
static_configs:
- targets: ['localhost:9090']
# 采集node exporter监控数据
- job_name: 'node'
static_configs:
- targets: ['localhost:9100']

4 PromQL

Prometheus UI是Prometheus内置的一个可视化管理界面,通过Prometheus UI用户能够轻松的了解Prometheus当前的配置,监控任务运行状态等。 通过Graph面板,用户还能直接使用PromQL实时查询监控数据:

切换到Graph面板,用户可以使用PromQL表达式查询特定监控指标的监控数据。如下所示,查询主机负载变化情况,可以使用关键字node_load1可以查询出Prometheus采集到的主机负载的样本数据,这些样本数据按照时间先后顺序展示,形成了主机负载随时间变化的趋势图表:


PromQL是Prometheus自定义的一套强大的数据查询语言,除了使用监控指标作为查询关键字以为,还内置了大量的函数,帮助用户进一步对时序数据进行处理。例如使用rate()函数,可以计算在单位时间内样本数据的变化情况即增长率,因此通过该函数我们可以近似的通过CPU使用时间计算CPU的利用率:

rate(node_cpu[2m])

5 Grafana

  1. 安装启动grafana.访问http://localhost:3000就可以进入到Grafana的界面中,默认情况下使用账户admin/admin进行登录。在Grafana首页中显示默认的使用向导,包括:安装、添加数据源、创建Dashboard、邀请成员、以及安装应用和插件等主要流程.
1
docker run -d -p 3000:3000 grafana/grafana
  1. 这里将添加Prometheus作为默认的数据源
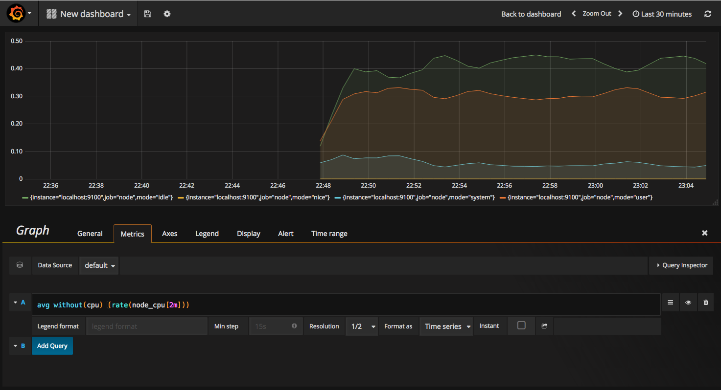
  2. 在完成数据源的添加之后就可以在Grafana中创建我们可视化Dashboard了。Grafana提供了对PromQL的完整支持,如下所示,通过Grafana添加Dashboard并且为该Dashboard添加一个类型为“Graph”的面板。 并在该面板的“Metrics”选项下通过PromQL查询需要可视化的数据
  3. 当然作为开源软件,Grafana社区鼓励用户分享Dashboard通过https://grafana.com/dashboards网站,可以找到大量可直接使用的Dashboard.Grafana中所有的Dashboard通过JSON进行共享,下载并且导入这些JSON文件,就可以直接使用这些已经定义好的Dashboard